
工业废气除尘脱硫应用介绍
保护环境是我国的一项基本国策。在我国,目前大气污染状态较为严重,这是由于自改革开放以来,我国虽然在经济上取得了高速发展,但并未摆脱传统的以大量消耗资源粗犷经营为特征的经济增长模式,因此能源利用率低,原材料消耗高,排污大产出少,导致了污染状况继续恶化,其中尤其以工业废气排放污染最为严重,已经成为我国城市经济发展和社会进步的巨大障碍。要保护大气环境,首先应从源头抓起,控制和治理污染破坏大气环境的污染源。
目前,我国环保产业规模小,产品结构单一,技术水平较低。在用的各种工业气体净化/处理装置比较落后,环保压力大。为配合各企业节约资源、提高质量、降低能耗、减少污染,我公司率先开发了符合国家环保产业政策的,能确保达标排放且经济、高效的湍冲洗涤型气体处理装置、胀鼓管式过滤器等环保成套设备。前者采用动力波式湍冲洗涤来高效脱除或回收气体中有害成份(如粉尘、SO2、HCL、HF、NOX等),以达到气体净化/处理的目的;后者可与转鼓、压滤或离心等多种分离设备进行组合过滤,充分利用胀鼓和转鼓(或压滤或离心)两种分离技术的各自优点,可有效解决环境治理二次污染问题和节约、回收利用水资源。
应用对象
A.电厂燃煤锅炉、冶金窑炉、水泥及建筑耐火材料窑炉、6~670t/h蒸汽锅炉等烟气的除尘与脱硫。
B.冶炼、化工、制药等行业中尾气有害成分的净化/处理。
至今已有几十套用于工业废气治理的洗涤装置在珠海玻纤、大冶有色、云南锡业、抚顺铜矿等厂家应用,能确保达标排放,运行费用低,深受用户好评。
应用企划
气体处理方法多种多样,按工艺流程可分为湿法、半干法和干法三大类,前者目前应用最广泛。本湍冲洗涤装置为新型动力波式湿法处理设备,脱除效率高,综合性能突出,能确保烟气达标排放;胀鼓管式过滤器可有效解决环境治理二次污染问题和节约、回收利用水资源,特别适用于燃煤锅炉烟气治理、冶炼制酸尾气脱硫和酸性工业污水处理等的副产物的快速分离;其他配套设备耐蚀、抗磨、防垢措施完善,体现了我公司在高分子新型材料应用、成型工艺和防腐手段方面的优势。
本公司可根据用户提供的烟气或尾气工况条件与要求,进行工艺计算、流程组配、设备设计、投资预算,提出初步治理方案供用户选择。若需要,可进一步进行技术交流、湍冲洗涤或固液分离试验台模拟实验;也可进一步进行施工设计,提供工艺流程控制图、设备制作装配图、配套设备参数和管配规格尺寸,以及操作软件资料等;也可进一步为用户提供脱硫除尘等副产物的处置方案,配套设计液固分离系统,滤液可返回洗涤系统循环使用,滤饼环保处理或再利用,做到排放不带水。
工艺选择
1、粉尘处理
可选用普通的除尘装置如旋风离器或电除尘进行处理,再用水或其它洗手液进行湍冲洗涤脱除亚微粒子,达标排放。
若气体中含有其它有害组分须洗涤脱除时,可同时脱除粉尘。
2、SO2治理
可供选择且较成熟的治理工艺有以下几种:
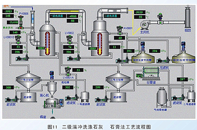
A.石灰/石灰石法
采用石灰或石灰石的浆液吸收烟气中的SO2,首先生成亚硫酸钙,然后氧化生成石膏,可抛弃或回收石膏。在美国多采用抛弃法;在日本,由于堆渣场地紧张和石膏缺乏,都采用回收法。
原料易得,且价格低廉。在各种脱硫方法中,此法运行费用最低,应用最广泛。
B.氨法
用氨水洗涤含SO2的废气,形成(NH4)2SO3NH4HSO3H2O的吸收液体系,该溶液中的(NH4)2SO3对SO2具有很好的吸收能力,它是氨法中的主要吸收剂。吸收SO2以后的吸收液可用不同的方法处理,获得不同的产品,有氨 酸法、氨 亚硫酸铵法和氨 硫铵法等。
该法脱硫费用低,氨可留在产品内,以氮肥的形式提供用户,但氨易挥发,吸收剂消耗量较大,另外氨的来源和氮肥的市场受行业和地域的限制。
C.钠碱法
钠碱法是采用碳酸钠或氢氧化钠等碱性物质吸收烟气中的SO2的方法。根据对吸收液的处理方法不同,又分有亚硫酸钠法、亚硫酸钠循环法及钠盐---酸分解法等。该法在洗涤气体过程中不存在结晶、挥发和氨雾问题,且碱消耗小,但碱源相对比较紧张,用量大,运行费用较高。
D.双碱法
双碱法是先用可溶性的碱性清液来吸收SO2,然后再用石灰乳或石灰对吸收液进行再生。又分有钠碱法、碱性硫酸铝-----石膏法或CAL法。
该法优点在于再生吸收液,副产石膏纯度高,但投资较大,并存在消耗和工艺指标影响副产质量的问题。
E.金属氧化物吸收法
一些金属氧化物,如MgO、ZnO、MnO、CuO等,对SO2都具有较好的吸收能力。氧化镁法是以MgO作为吸收剂吸收烟气中的SO2,通常是将MgO制成浆液,用此浆液对SO2进行吸收,可生成含结晶水的亚硫酸镁和硫酸镁。为了控制COD排放,需将MgSO3氧化成MgSO4再排放,或煅烧分解,再生成MgO。MgSO4易溶于水,可直排,费用较高。
